Історія у трьох діях:
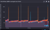
1) записи на диск йдуть до 0 (рис. 1)
2) інкрементні знімки зменшуються до 1/3 (рис. 2)
3) перезапуск MNB займає менше 1 хвилини (рис. 3), і до 4.0, думаю, можна орієнтуватися на менше 30 секунд
Чи ваші SIMD моделюють Рорі, просто вбиваючи його?